πΈMoney Flow
Follow the money

Money Flow lets you visualize where funds are coming from and going to.
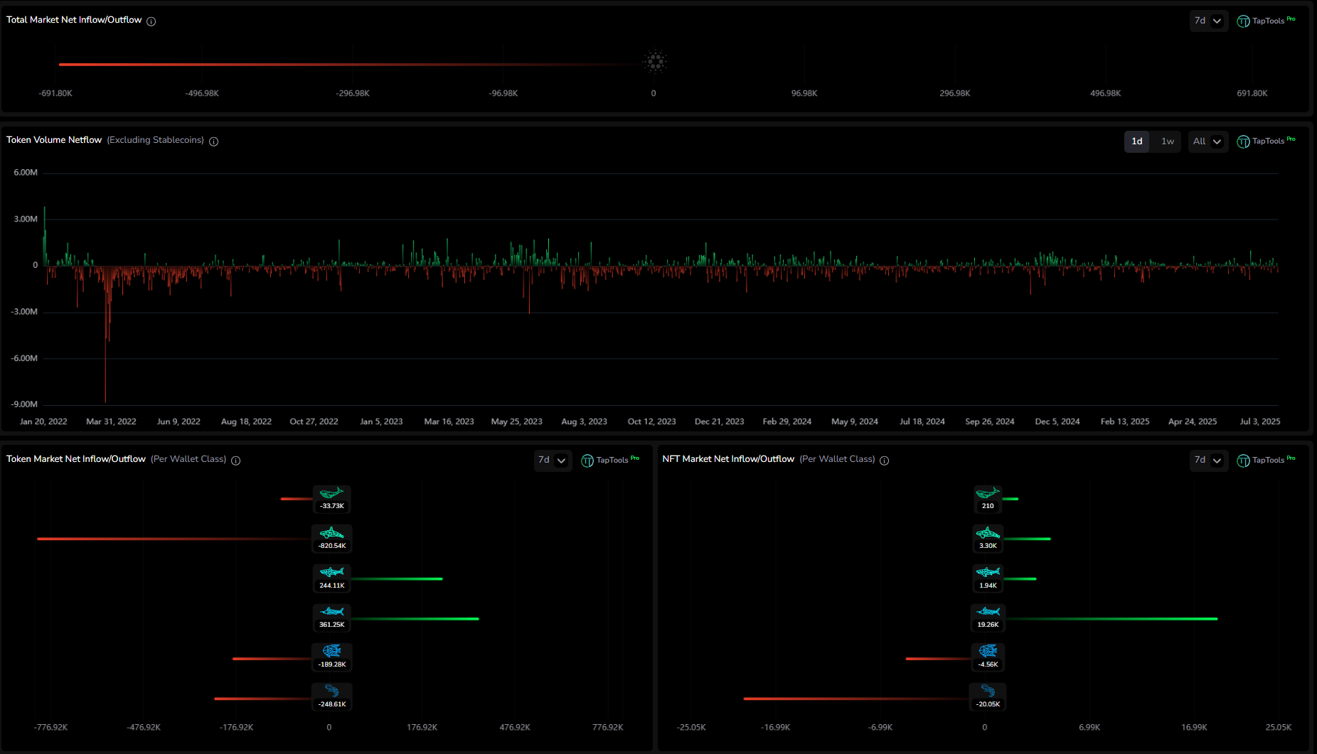
At the top, Total Market Netflow shows whether capital is entering or exiting the ecosystem. A positive netflow means more ADA is flowing into tokens and NFTs than out, while a negative netflow signals more capital is being pulled back into wallets.
Below that, Token Volume Netflow tracks total buy and sell volume across fungible tokens, helping identify whether tokens are being accumulated or sold off overall.
Token Market Inflow/Outflow by Wallet Size breaks this activity down by wallet class, showing which groups are responsible for inflows or outflows across the token market.
NFT Market Inflow/Outflow by Wallet Size provides the same breakdown for NFTs, making it easy to see which wallet classes are rotating into or out of the NFT market.

The next two fields in the dashboard weβll examine are Top Token Inflow/Outflow by Wallet Size on the left and Top NFT Collection Inflow/Outflow by Wallet Size on the right. The token view tracks the top assets being bought or sold by each wallet class, making it easy to spot which tokens different groups are rotating into or out of. The NFT view functions the same way, allowing you to monitor which collections are being accumulated or offloaded across wallet tiers.

The final two sections of the Money Flow dashboard focus on staking and liquidity activity. On the left, Top Token Staking Inflow shows inflows and outflows for tokens that offer staking on Cardano, so you can see where tokens are being staked or unstaked. On the right, Top Liquidity Pool Inflows and Outflows tracks where liquidity has been added or removed, broken down by both token and pool.
Last updated